南北儀器專業提供實驗室儀器設備一站式解決方案
產品型號:NBD-RT1200-120T3D2ZY
負責人:周貝貝
QQ:707171058
手機:13526881466
設備簡介:
真空氣氛旋轉爐是一款自動化的粉末熱處理設備,可用于鋰電池正負極材料、稀土材料、化工催化劑、磁性材料、粉末氫氣還原等方面的材料熱處理制備。設備可傾斜且連續旋轉,物料受熱均勻。

配置詳情:
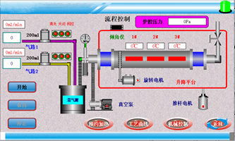
| 1.設備包含加熱系統,爐體抬升系統,爐管旋轉系統,真空系統以及進出氣系統五大部分組成; 2.爐體抬升系統主要用于物料的裝載以及物料燒成后爐體可以傾斜一個角度方便物料的倒出;爐體上設置有傾角傳感器,可以根據需要設定任意允許范圍內的角度,然后推桿會推動爐體自動到達設定好的角度,使用方便快捷; 3.爐管旋轉系統是由電機驅動同步帶傳動的具體方式實現爐管的旋轉,默認只要開始加熱,爐管旋轉就會自動開啟,這樣是為了保護爐管,高溫下爐管依靠兩邊的支撐,中間爐膛部分沒有支撐點,這樣旋轉爐管,可以有效防止爐管中間部分的變形; 4.真空系統是由一臺機械泵通過真空波紋管和擋板閥跟爐管相連,真空壓力表可以直觀顯示爐管內部壓力的變化; 5.進出氣系統由兩路質量流量計控制氣體的流量,并經過混氣罐混合之后進入爐管內部; 6.高精度壓力傳感器監測管內壓力,保證整體系統的穩定性及實驗安全性。 | ||||||||
產品型號 | NBD-RT1200-120T3D2ZY | ||||||||
電氣規格 | 三相380V 50HZ | ||||||||
Z高溫度 | 1200℃(<1小時) | ||||||||
連續溫度 | 1150℃(連續) | ||||||||
推薦升溫速率 | 10℃/分鐘 | ||||||||
加熱區尺寸 | φ150*600mm | ||||||||
爐管材質及尺寸 | 鼓肚石英管;兩邊φ60mm,中間φ120mm,總長1200mm
| ||||||||
| 爐管水平有效容積 | 1L | ||||||||
| 傾斜角度 | 30度(出料)~2度(進料) | ||||||||
| 爐管轉速 | 0.1~5轉/每分鐘 | ||||||||
爐膛結構 | 爐膛可開啟,可根據采用的爐管不同進行φ100mm和φ80mm管徑的更換,且均可實現旋轉功能,轉速0-12.6r/min | ||||||||
控制系統 |
| 1、燒結工藝曲線設置:動態顯示設置曲線,設備燒結可預存多條工藝曲線,每條工藝曲線可自由設置; | |||||||
控溫精度 | +/- 1 ℃ | ||||||||
加熱元件 |
| Mo摻雜的Fe-Cr-Al合金 | |||||||
密封系統 | 1. 高真空磁流體旋轉密封; 2. 不銹鋼鉸鏈式真空法蘭。 | ||||||||
壓力測量與監控 |
| 1.采用帶有減震油的機械壓力表,可以防止壓力表指針損壞,同時用壓力傳感器實時準確顯示爐管的內力變化; 2.高精度壓力傳感器,及時反饋關內壓力,保證整體系統的穩定性及實驗安全性。 | |||||||
供氣系統 |
| 采用兩路質量流量計控制系統,可對進氣量進行控制 | |||||||
凈重 | 180KG | ||||||||
安全功能 | 1.具有超溫報警、斷偶提示、漏電保護等; 2.電磁泄壓閥,超壓自動泄氣; 3.急停按鈕,防止誤操作時,對人員及設備的安全保護。 | ||||||||
選配功能 | 遠程監控: 1.實時查看燒結曲線及報警信息; 2.遠程操作含啟停加熱、啟停真空系統、修改工藝等。 | ||||||||
設備使用注意事項 | 1. 設備爐膛溫度≥300℃時,禁止打開爐膛,避免受到傷害; 2. 設備使用時,爐管內壓力不得超過0.125MPa,以防止壓力過大沖開密封法蘭; 3. 設備建議處理微米粉末或顆粒狀樣品,納米粉末不建議使用此款產品。 | ||||||||